Introducing the Disputes Dashboard
Get a clear view of your dispute performance in your Customer Area. Analyze trends, identify root causes, and take action to increase win rates, all in one dashboard.
November 2025
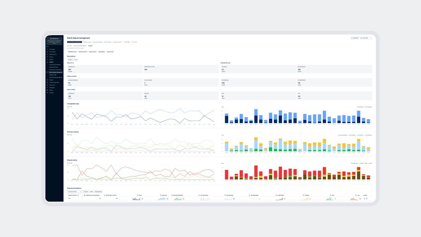
Understand your dispute performance at a glance
We’ve launched the Disputes Dashboard in your Customer Area to give you a complete, visual overview of your dispute performance. This new tool turns complex data into actionable insights, helping your team save time and improve results.
Make data-driven decisions with detailed insights
The dashboard shows your chargeback and Notification of Fraud (NoF) rates and trends. You can now quickly:
Analyze win and loss rates across all disputes
Identify root causes by Issuing Bank and Reason Code
Track trends and measure how your defense strategies perform over time
Start improving your win rates today
You don’t need any technical integration to get started. Simply log in to your Customer Area, then go to Insights > Risk & Disputes > Disputes tab. Explore the data using filters like Defense Method and simplified Dispute Statuses (Won, Lost, Pending, Undefended).
Use these insights to strengthen your defense strategies and boost recovery. For guidance, check out Adyen Docs or reach out to your Adyen Representative.
Latest updates
Payment methodsUPI disputes integrated into your global workflow
You can now manage UPI disputes in India through the same dispute tools you already use in the Customer Area and Dispute API. This update removes manual processes and helps you stay in control across markets.

More payment methods move to Sales Day Payout
Walley, Riverty, PayPo, and Cash App now follow Sales Day Payout, giving you more predictable and easier-to-reconcile payouts.